Gönn deiner Freundin ein neues Zuhause 🏠💓
Mit den brandneuen Amiga 500 Gehäusen von A1200.net erstrahlt dein Amiga 500 im neuen Glanz.💎✨
Nur wenige Stück sind verfügbar, darum direkt zuschlagen! 📣👊
https://www.amiga-shop.net/Amiga-Hardware/Amiga-Gehaeuse/Brandneue-Amiga-500-Gehaeuse::1403.html
#commodoreamiga #amiga500
📅 Archiv: 2025 // Januar
Zeitreise
❤️ Meiste Likes
| #1 | @Larvitz | 250 |
| #2 | @tux | 58 |
| #3 | @Mathias | 34 |
| #4 | @dennybs | 12 |
| #5 | @AlineaComputer | 9 |
🚀 Meiste Reblogs
| #1 | @Larvitz | 85 |
| #2 | @tux | 20 |
| #3 | @dennybs | 11 |
| #4 | @Mathias | 6 |
| #5 | @AlineaComputer | 6 |
🇩🇪 Deutsch
Langzeitbelichtungen vom Balkon während des Feuerwerks um Mitternacht.
f/8 mit einem 28-55mm Objektiv, ISO 400 und 60s Belichtung
"Beispiellos" gewachsen: #Facebook sperrt Links zu Instagram-Alternative #Pixelfed | heise online
https://www.heise.de/news/Beispiellos-gewachsen-Facebook-sperrt-Links-zu-Instagram-Alternative-Pixelfed-10237505.html
Hat jemand eine Idee, warum Paramount+ seit einiger Zeit nicht mehr in einer #Linux Umgebung läuft? Die Filme werden nicht geladen. Egal mit welchem #Browser . Selbst eine #Windows #virtualisierung funktioniert nicht. Ausschließlich mit einer realen #windows Installation bekomme ich die Filme noch angezeigt. Der #support weiß angeblich von nichts...
Es gibt Dinge, die niemals einfach sind.
Heute hat mein Papa seinen 82. Geburtstag. Seinen letzten, denn er wird aktuell von meiner Mama Palliativ gepflegt und es geht nicht mehr lange. Ansprechbar ist er kaum noch und schläft die meiste Zeit.
Ich werde jetzt heute die Reise in meine alte Heimat antreten und ihn zu seinem Geburtstag besuchen. Es fällt mir gerade wahrlich nicht leicht, mich mit der Realität auseinanderzusetzen und ich bin so froh, dass ich meine Frau an meiner Seite habe, die mir ein bisschen ihrer Stärke leiht und für mich da ist.
Es wird etwas ruhiger auf dem Account und auch in den kommenden Wochen wird hier wenn überhaupt nur auf Sparflamme gepostet.
😳
Ich wollte den Zählerstand für Strom wissen für einen Wechsel des Anbieters und habe meine Hausverwaltung angeschrieben. Die Zähler sind hier im Nachbarhaus im Keller, wo ich selbst nicht rein komme.
Stellt sich raus, der Zähler meiner Wohnung (eingebaut 02/2023 durch Pfalzwerke) ist defekt. Das LC-Display zeigt nichts an und sämtliche Tasten am Gerät haben keine Funktion. Hmpf!
Da werde ich dann Montag mal die Pfalzwerke Netz anrufen und schauen, was die sagen. Ich bin ja gespannt, wie die unseren Verbrauch für 2024 jetzt berechnen wollen. Vermutlich läuft das ja dann auf eine Schätzung raus. Hat jemand Erfahrungen mit so einem Fall? (Vor allem, was sage ich jetzt meinen neuen Anbieter?!)
https://linuxnews.de/facebook-blockiert-linux-inhalte/
In den #USA und in von Ihnen betriebenen "sozialen" Netzwerken geht es nun damit los, dass unabhängige und alternative Technologie bekämpft wird - #Linux ist offenbar im Fokus.
#ironie
Das finde ich folgerichtig, schließlich zahlt ja niemand von "Linux" Millionen von Dollar an #Trump für dessen Unterstützung.
Morgen erste Dienstreise in 2025. Natürlich wie immer mit der Deutschen Bahn.
Nur 1x Umsteigen (vom Nahverkehr in den Fernverkehr) und dabei 21 Minuten Puffer. Das könnte dieses mal sogar klappen.
Die E-Patientenakte ist im Gegensatz zur Gesundheitskarte nicht bei den Beschlagnahmeverboten im Gesetz aufgeführt. (https://www.heise.de/hintergrund/Wenn-der-Staat-die-Patientenakte-lesen-will-10248249.html)
Meine Krankenversicherung hat mir voller stolz mitgeteilt, dass sie jetzt die elektronische Krankenakte (#ePA) einführt. Ich möge mir doch bitte die Android App herunterladen, da könne ich alles einstellen, was ich denn so damit zulassen möchte. - Nun gibt es einige Anwendungen, die ich nicht brauche, wenn ich draußen in der Gegend herumlaufe. Diese Apps habe ich auf einem "alten" Smartphone (2 Jahre) installiert, das in meinem Schreibtisch liegt. Darauf lässt sich die App nicht installieren, weil es nicht NFC-fähig ist. Also doch auf meinem neuen. Bin gescheitert, weil die App "in meinem Browser ein Cookie nicht finden kann" - keine Ahnung, warum nicht. Ich habe die Nase voll und habe der Patientenakte widersprochen. Das geht interessenaterweise über das Web.😠
Dinge mit dem arduino bauen, um dann zu merken das es mit einem esp wohl besser gewesen wäre
Herzlich Willkommen auf der Burningboard.net Mastodon Instanz! 😊👍
Ich wünsche dir viel Spaß beim Entdecken, Austauschen und Diskutieren. Bei Fragen stehe ich dir jederzeit gerne zur Verfügung! 🚀
Welcome to the Burningboard.net Mastodon instance! 😊👍
I wish you lots of fun exploring, sharing, and discussing. If you have any questions, feel free to reach out anytime! 🚀
🫣
Gebraucht kaufen Erotik - Galaxus
https://www.galaxus.de/de/s17/secondhand/sector/erotik-17
Hab ich heute auch bemerkt 🙄
Google Wallet: Probleme bei Zahlungen mit PayPal seit Jahresbeginn - Deskmodder.de
https://www.deskmodder.de/blog/2025/01/02/google-wallet-probleme-bei-zahlungen-mit-paypal-seit-jahresbeginn/
👍
Messenger-Dienste: Endlich einer für alle | Stiftung Warentest
https://www.test.de/Messenger-Dienste-Endlich-einer-fuer-alle-6184947-0/
ist unglaublich, ich habe damit eine Anwendung mit PHP und Sqlite "geschrieben" und es funktioniert wie gewünscht. 🙈
Und los geht’s. #nowträwelling S-Bahn Rhein Neckar bis Mannheim und dann den ICE erwischen. Direkt mal der erste Zug 6 Minuten nach Plan #bahn
#Meta zahlt #Trump 24 Millionen Dollar wegen #Kontosperrung
Spätestens jetzt sollten alle ihre Konten bei Meta - #Facebook, #Instagram, #Threads und einige mehr - aufgeben.
Wie kann es sein, dass Verbrechen Geld gezahlt werden muss, wenn man sich an geltendes Recht hält? Und diese Verbrecher dann sozusagen noch belohnen muss?
Ich hab mich wiedermal mit der Debian Livebuildumgebung gespielt und 2 neue ISOs mit dem Cinnamon Desktop erstellt.
1x für NVIDIA User
1x für AMD User
Inkludiert sind die Backports, ein recht aktuelles Kernel, Flatpak, Calamares und der Steaminstaller (für die Verspielten)
Ansonsten ist nicht viel "Mist" dabei. ;-)
NVIDIA
Video 1: https://youtu.be/4FOC1Zm0xaY
Video 2: https://youtu.be/2jWNMY1fi5s
AMD
https://youtu.be/hZDApW0jpC4
Download
http://download.techgamegeek.com
(2740) 03.JANUAR: MASSIVER UKRAINISCHER LUFTSCHLAG & SABOTAGEEINSATZ | Ukraine-Krieg - YouTube
Deep Dive zu Bluesky - Teil 1: Die technische Sicht - Das Netz ist politisch
https://dnip.ch/2024/12/04/deep-dive-zu-bluesky-die-technische-sicht/
Liebe Kunden, vom 5. bis zum 13. Januar 2025 machen wir Betriebsurlaub. In dieser Zeit werden keine E-Mails und Bestellungen bearbeitet. Sie können aber weiterhin im Shop bestellen.
Wir wünschen Ihnen ein frohes neues Jahr!
🎆🎇
@CptCheesyCrust ich bin mal gespannt, wie mein Abenteuer mit den Pfalzwerken jetzt weiter geht. Nach deinen Posts über deren Kompetenz, habe ich mich bereits auf das schlimmste eingestellt 🤣
Wahlumfrage 13.01.2025 (INSA):
CDU/CSU: 31%
SPD: 15%
Grüne: 13%
FDP: 4%
Die Linke: 3%
#fckafd: 21%
BSW/Putin: 6,5%
Sonstige: 5%
Puh 😨 Knackige 56% Konservativ bis Rechtsextrem. Das macht alles wenig Hoffnung für die nächsten Jahre.
Diese Zahlen bedeuten: Law&Order Politik, Soziale Kälte auf dem Rücken der schwachen, Abbau des Sozialstaats, Schwächung der Arbeitnehmerrechte, Neo-Kapitalismus, Überwachungsstaat, Klimakatastrophe, Niedergang.
Und wieso zum Geier ist diese NSDAP Nachfolgepartei eigentlich immer noch nicht verboten?!
#wahl #depol #wahlumfrage #afdverbotjetzt #niewiederistjetzt #KlimaKrise
Omg die Texte in der Sendung sind der Hammer.
Ganze Folgen von Solar Opposites ansehen | Disney+ https://www.disneyplus.com/de-ch/series/solar-opposites/3ZEf8rZecJf8
Er unterschreibt gerade alles: Melania schiebt Trump Scheidungspapiere unter
🇬🇧 Englisch
I have a Lenovo T14s as my personal laptop, running Fedora Linux on it. I’ve never heard the fans, unless compiling larger chunks of software or when stressing the device with complex tasks like gaming.
Now I’ve got the same device model from one of my customers, but it’s running Windows 11. The fan is spinning *all the time* and constantly switching between annoyingly loud and insanely loud. Even when the system is just idling with just a chat application and one browser window open.
How can an operating system be such a resource hog and why thefuq is this so widely used?! My power meter socket shows almost triple the average draw that my personal device with Linux is consuming.
Tonight, I’ll probably dream about those constant fan noises *brrrrrr*
Amazing monitoring tool for Linux: Glances.
Shows information about running processes, CPU, memory, network, storage and also running containers (Docker/Podman).
Beta version of Red Hat Enterprise Linux 10 (RHEL10) running inside of Podman with Distrobox on a Fedora Linux 41 system.
When you've installed subscription-manager on the base system (in this case Fedora) and activated the system, then the entire RHEL repositories can be used in the RHEL container (and not only the UBI part).
Great for testing software under the pre-release of next RHEL!
Stardew Valley on the Anbernic RG35XX-H with Portmaster. Runs slow but is absolutely playable :-)
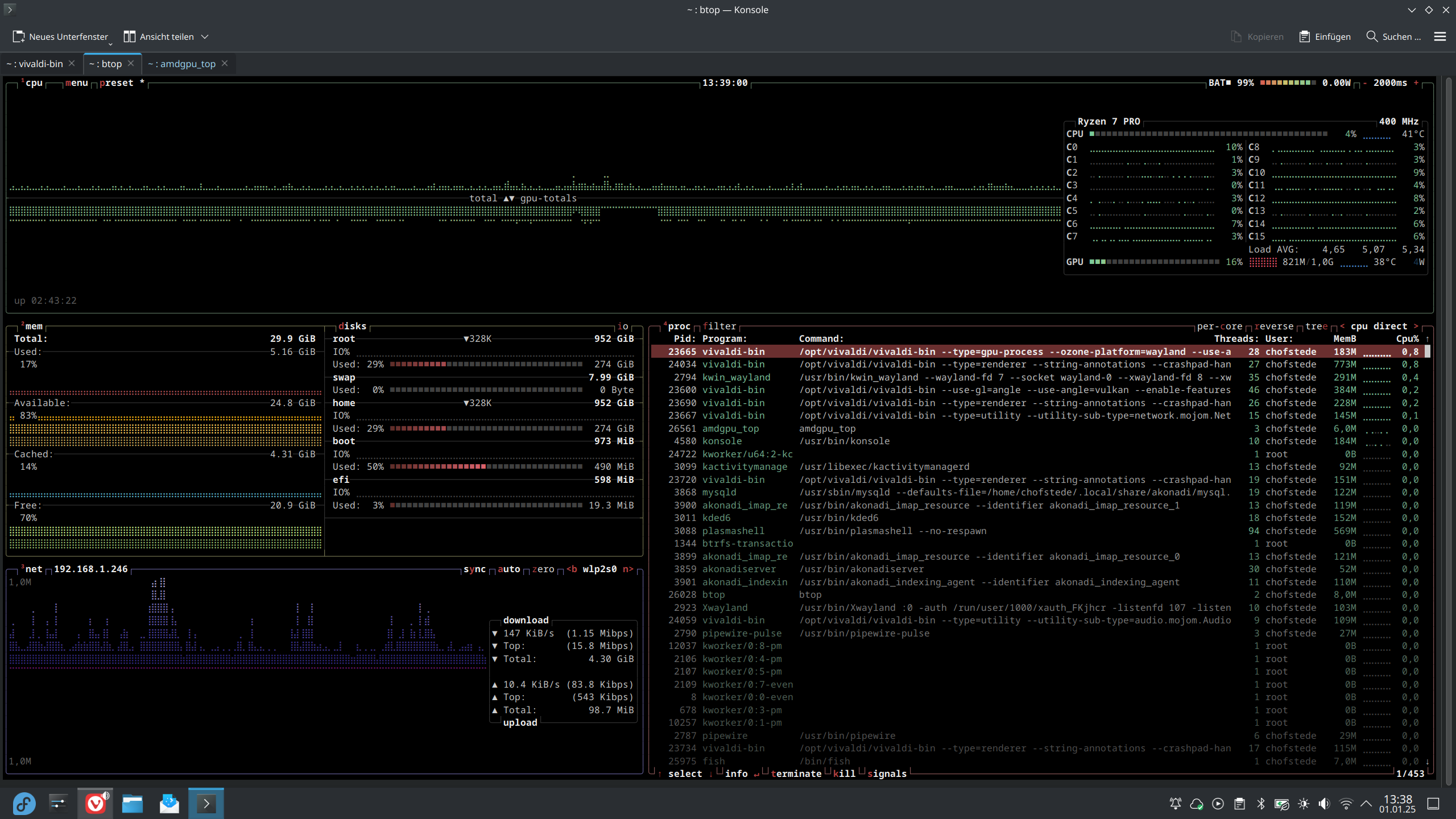
There's an awesome monitoring application for everyone, who's using an AMD GPU under Linux:
amdgpu_top (https://github.com/Umio-Yasuno/amdgpu_top)
You can watch all kinds of real time data from the GPU. Including which processes are utilizing the CPU, clocks, temperatures, power usage, memory utilization and more.
Small review of using the T14s Gen4 AMD laptop as my new daily driver for 7 days:
All of the hardware does work out of the box under Linux. Including the WWAN 4/5G Modem, Wi-Fi, Smartcard reader, display brightness control, fan control, USB4 docking, Hibernation and resume, GPU accelerated Video decoding and encoding.
I'm like 95% satisfied with the device. The only downsides are the battery life (the 2.8K OLED display is quite power hungry) and the keyboard, which barely has key travel and is definately a downgrade from my ThinkPad T480.
Other than that, the device just rocks and is super fast and responsive. The AMD Radeon 780m integrated GPU is impressive and can handle medium gaming super well, even in a device of that light form-factor.
Finally got GPU video decoding to work with Vivaldi on an AMD GPU under Fedora Linux 41 (KDE with Wayland).
CPU idles at 400Mhz while playing a VP9 video at 2160p60 on Youtube with barely any power consumption or load 🥳
Required startup flags for Vivaldi on a Radeon GPU under Wayland:
vivaldi --use-gl=angle --use-angle=vulkan --enable-features=Vulkan,VulkanFromANGLE,DefaultANGLEVulkan,AcceleratedVideoDecodeLinuxZeroCopyGL,AcceleratedVideoEncoder,VaapiIgnoreDriverChecks,UseMultiPlaneFormatForHardwareVideo --ozone-platform-hint=auto
That's a huge improvement, since the batery life is WAY better when using the GPU to decode the video 🙂
Running the DeepSeek 7b model locally on my ThinkPad T14s AMD with the integrated Radeon 780m graphics card. It's fast but quite challenging for the iGPU.
Running Linux Kernel 6.13 now on my primary Fedora 41 machine. 6.13 comes with some sweet optimization and bugfixes for AMD RDNA3 GPUs :-)
(Note, 6.13 has not been released for F41. I'm running a pre-release koji build!)
New years resolution:
After learning some Go in 2022 and some Rust in 2023, this year, my "language of the year" (I try to learn one programming language per year) is:
Refreshing my C++ knowledge, learning the KDE frameworks and the CMake build system in order to be able to write small native KDE applications
Happy new year to everyone on the Fediverse 🎉
#happynewyear #happynewyear2025 #photography #fireworks #longexposure #fediverse
My phone (Sony Ericsson w810i) today got a new aftermarket battery. Even after 15 years, it’s still working perfectly fine. Doing phone calls even is more comfortable than with most modern phones, due to the form factor. Battery life with a fresh battery is roughly 10-13 days, depending on usage. Just the 2mp camera lacks by modern standards and is basically unusable.
#phone #cellphone #sony #ericsson #dumbphone #retro #retrotech
Successfully deployed a single node Kubernetes cluster with K3d on my Valve Steam Deck.
Does it make any sense? Absolutely not. But I wanted to try it out and now I can bring my own Kubernetes wherever I go 🤪
And my #Meta Instagram account is now scheduled for deletion as well (that takes 30 days to delete)
PLaying a bit of SimCity 3000 under Fedora Linux 41 with Lutris, UMU and proton-ge 9 :-) Runs absolutely flawlessly (Game purchased DRM free on gog.com)
Today is the funeral of my loving father. It’s two weeks, since he passed away on January 6 and it feels wrong every single day, to wake up in a world without him. I miss you dad ❤️🕯️
Finally deleted my (already inactive) account in on the Birdsite.
Next step: #quitMeta (Facebook, Instagram, Threads)
I'm now also on BlueSky at https://bsky.app/profile/hofstede.io
Hosting my own Personal Data Server (PDS) at my personal domain.
Speedtest from my Lenovo T14s Gen4 with the integrated Intel XMM7560 LTE modem under Linux on the AldiTalk/O2 network.
Pretty impressive speed. That is actually very much usable 🙂
Today is my first workday of 2025 and my second service anniversary at Red Hat
Let's see what challenges the new year has in store for me and what new things, I’ll learn this year 🙂
#newyear #redhat #lifeatredhat #anniversary #opensource #linux
Oops! #DeepSeek is experiencing high traffic at the moment. Please check back in a little while.
um erwachsener zu wirken sage ich in gesprächen so sachen wie:
"ich mache grade die neue melonen Kur"
"auf das die anlage xy gibt es jetzt 0.01% Dividende"
"die kerstin braucht heute das auto"
"der kleine kann schon ganze wörter"
"in einer beziehnug ist nicht immer alles ....."
Klassischer Chef:
"Ich will in allen räumen einen info bildschirm."
An den wänden die keine Fenster haben stehen zumeist regale. Das Regal wird nun entvernt um den bildschirm zu montiern. Wenn jemand matierial braucht muss er in den keller. 👍
wenn mein chef keine lust hat auf die belange der untergebenen, tut er so als würde er telefonieren.
Wellbeing Economy | A Messaging Guide
https://docs.google.com/document/d/1AxXigQwBzYvyZiDzng8VEkEIGrIlSLNkizgqef5ghuU/mobilebasic
das erste beispiel https://kubernetes.io/docs/tasks/configure-pod-container/security-context/
unter volumes, containers & co wird nicht eingerückt ?????
🤯
I got a key for the game "Ori and the Blind Forest" (https://store.steampowered.com/app/261570/Ori_and_the_Blind_Forest/) from the current Humble Bundle. I already own that game on Steam.
Does someone want to have that game for free? It's a really good platformer with stunning visuals.
I'd gift the key to the first person, who replies to this post with "I want to play it".
The game runs wonderfully under Linux with Proton (and on the SteamDeck).
Michael Blume über Antisemitismus, Religion, den Ressourcenfluch und fossilen Lobbyismus
https://energiewinde.orsted.de/koepfe-der-energiewende/michael-blume-antisemitismus-ressourcenfluch-oel-gas-konflikte-interview
Wie strenge Regeln für Alkoholwerbung scheiterten
https://www.tagesschau.de/inland/gesellschaft/alkohol-werbung-100.html
















































